据数据统计,在过去90天内,共计1601家商家从其他电子商务平台转移至SHOPLINE。尤为瞩目的是,2023年中国DTC品牌出海TOP 5中,有3家品牌选择与SHOPLINE同行,踏上全新出海航程。
对于商家,顾客首次访问即完成下单是衡量营销成功、客户满意度和网站体验的关键标准,更是商家即时收益的直接来源。同时,相关数据还能为商家提供洞察,帮助优化产品、定价、营销策略和用户体验,构建长期的竞争优势。
SHOPLINE 深知中国跨境商家在一次转化中面临的转化洞察、广告投放、营销获客等核心痛点,提供了更易用、强大且独特的解决方案。
(一)7层转化漏斗深度洞察:锚定优化策略
通常来讲,一次转化沉淀的数据是未来销售策略的“重要资产”。然而,海外商家由于流量属性的不同,对流量转化的细节关注度不及中国跨境卖家。因此,在电商最关键的转化率分析上,他们的数据粒度相对粗放,而 SHOPLINE 为客户提供更细致的转化漏斗,以更精细化的方式指导运营。
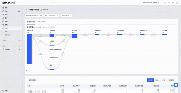
SHOPLINE 提供了 7 层转化漏斗,为商家提供更加全面的转化分析看板,帮助商家深度透视顾客消费旅程,配合转化摘要与各阶段数据,可深度洞察到流失风险机会点,让运营优化动作更具针对性,极大提升运营效率。
同时,SHOPLINE提供桑基图展示7 个节点的转化表现,直观地揭示顾客在购物旅程中的每一步转化情况。
商家能一目了然地看到流量如何在不同的营销触点之间流动,从而更精准地评估每个环节对整体销售的贡献,使得商家能够更好地平衡连带销售和转化率,优化营销策略,实现最佳的投资回报率(ROI)。
(二)独家全链路数据归因:精准触达目标
在独立站的经营中,广告投放可以说是最重要的环节之一,尤其在前期缺乏自然流量的情况下,广告的付费流量是为店铺带来订单的绝对主力军。
SHOPLINE 重磅推出全链路数据归因,结合自研的广告数据上报助手,为广告投放提供更实时、更精准的数据回传和运营成效。全链路数据归因是一种先进的营销分析技术,它通过追踪和分析消费者在购买过程中与品牌接触的所有触点,来确定每个触点对最终转化的贡献。 目前,跨境 SaaS 行业中,普遍提供较为常见的首次归因、末次归因或线性归因。而SHOPLINE 为跨境独立站商家提供额外的选择,「全链路数据归因」,在底层针对每个访客进行标记,记录每个访客30天内的行为,把转化归因到每个流量渠道。
在此基础上,SHOPLINE 开发的「广告数据上报助手」,不仅依托了全链路归因逻辑,以广告投放 URL 访问后产生的会话为起点,全面追踪接下来30天内顾客的关键行为——从商品浏览到加购,再到结算,深度分析洞察广告真实影响力。同时针对数据漏报问题,即时回传店铺成效订单数据到 Facebook 广告后台,帮助投手精准评估广告效果。通过服务器端数据回传,有效解决了流量媒介和 iOS 等隐私政策带来的广告数据丢失问题。
这使得线下店铺的 POS 业务能够通过 Offline Conversion API 将线下交易数据上传至 Meta 平台,以更准确地定位目标人群画像,并实现广告的精准推送,优化广告效果。在线下,SHOPLINE 也始终与 Meta 保持高频的沟通,相比同行,Meta 提供了额外的12个上报字段,在 iOS 隐私政策的条件下,能够帮助投放算法更好的识别人群标签。
Meta 官方团队到访 SHOPLINE 广州研发中心
对于布局多个渠道的商家,涉及到店铺引流、社交媒体、红人营销等触点,商家可以实时评估不同渠道的贡献度,从而及时调整资源分配,找到最有效的广告策略和内容。尤其在旺季高峰,全链路数据归因是帮助商家更好地应对激烈的市场竞争,充分利用广告投放提升转化,最大化旺季销售业绩的关键利器。
(三)营销活动 All in One:轻松打开流量之门
在引流阶段,商家为了实现多样化的营销活动,往往需要安装多个插件,不仅增加了管理的复杂性,还可能影响网站性能和用户体验。
因此, SHOPLINE 自主研发了多合一营销工具:「Marketing-All in One」,不仅整合了所有独立站常见的营销活动,聚焦转化率提升、利润增长、客户运营和裂变营销四大场景,展示了每类场景的核心店铺数据、预期增长以及配置前后的对比数据。商家可以轻松选择预设的解决方案,仅需安装一个插件,就可以轻松完成多样化营销活动的配置。
以提升转化为例,商家可以为折扣活动设计自定义样式,提高在商品详情页、购物车等页面的活动曝光;利用免运费、限时促销等活动,鼓励客户快速下单;打造店铺内购物氛围,设置购物动态、倒计时等,营造购物紧迫感;重要的大促期间,在店铺增加氛围感,提升旺季高峰的店铺转化。
如果想要提升利润、增强客户深度运营、或增加裂变营销玩法,也可以在插件内轻松定位需要的营销目标,找到对应的营销玩法轻松配置。
更值得一提的是,Marketing-All in One 还结合了 AI,能够根据站点数据,预测需要提升的部分。插件由SHOPLINE 自主研发,更好地确保了功能的一致性和网站的快速加载。商家无需再花时间比较和测试多个插件,也不必担心售后问题,从而可以更专注于业务发展。
未来,SHOPLINE将继续极探索电商领域的新技术、新模式,优化升级产品和服务,为更多DTC品牌出海保驾护航。








